2026年02月02日 10:09:02 来源:上海水王测控科技有限公司 >> 进入该公司展台 阅读量:15
泳池循环水工艺全自动控制系统
一、系统概述
泳池循环水处理工艺全控制系统主要应用于别墅,体育馆,会所,温泉度假村的泳池水等循环水处理系统的设备控制。主要对水处理工艺中的循环过滤水泵、恒温设备、消毒设备、PH调节泵、自动反冲洗装置等进行自动化控制,并且将监测到的水位,水温,水压,水质PH/0RP/余氯/浊度等实时参数和设备的运行参数通过触摸屏记录显示出来,同时通过有线或无线方式将数据上传,并接受上位机的控制指令。

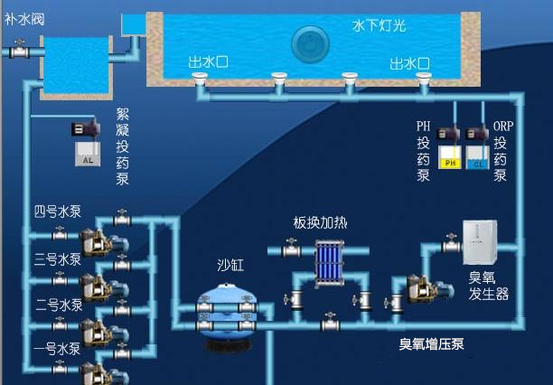
二、系统工艺流程及基本控制性能与指标(附图)

1、过滤循环泵控制:定时控制,压力控制,无水保护,故障备用切换。
2、砂缸自动反冲洗控制:定时控制,压差控制,电动多向阀转换自动反冲、正冲、过滤切换。
3、消毒控制:水质监测PH/ORP/余氯多项参数控制投药泵等其他消毒设备
4、恒温控制:监测水温自动控制加热设备,(空气源热泵、燃气锅炉、板换恒温阀)
5、加水控制:监测水箱或泳池水位自动控制补水阀。
6、排水控制:自动控制泳池排水。
7、池底灯光控制:时间控制灯光定时开关。
8、吸污控制:控制吸污泵以及阀门转换自动吸污排水。
9、系统软件:具备故障报警记录、自动诊断、高温、高压、漏水报警。
10、系统软件:具备对外通讯接口功能。
11、系统硬件具备过压保护、过流短路、缺相、漏电防雷保护。
三、系统应用特点:
1、系统采用PLC可编程控制器控制,对泳池循环过滤系统内的用电量设备进行全自动控制。
2、操作界面采用高清触摸屏,人机界面设计将系统流程动态显现出来,可直观的看到设备动作流程。
3、通过传感器检测数据,实现对系统的水温、水位、水压、水质的全自动化控制。
4、系统具备远程BA对接接口485通讯,MODBUS RTU协议,有效的兼容其他控制系统的接驳。
4、系统具备远程调试修改程序功能。